首页 > 易点动态 > 正文

设备管理系统:设备状态不透明、维修保养不及时这篇帮你解决设备管理难题!

2025-11-25 15:09:41 来源:易点易动

“车间那台机床突然停了,到底是小毛病还是要大修?”“上周就报了保养,怎么到现在还没人来?”“设备台账翻了半天,采购日期和上次维修记录全对不上”——做设备管理的朋友,是不是天天被这些问题缠得头大?

设备状态出了问题才救火;保养计划靠纸笔记,漏做错做是常事;维修进度问来问去,到底到哪一步永远没准信。这些糟心事不仅拖慢生产,白花花的维修成本和停产损失更是让人心疼。

别愁了,易点易动设备管理系统就是来帮你“治”这些难题的。咱不搞虚的,直接说它怎么解决你天天面对的麻烦。

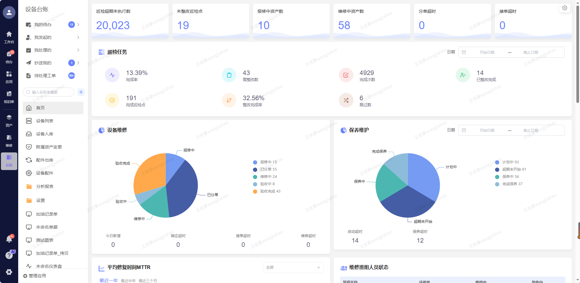
一、设备状态全透明,扫个码啥都清楚

以前查设备情况,得找台账、问操作工、跑现场看,一套流程下来半小时过去了。现在用易点易动,每台设备都贴个专属二维码,相当于给设备办了张“数字身份证”。

不管是操作工还是管理员,拿手机扫一下二维码:设备型号、买的时候花了多少钱、上次维修是哪天、保养周期剩几天,甚至运行时长和故障记录,全给你列得明明白白。要是生产线设备,连实时运行参数都能看到,温度、压力超标了马上预警,再也不用靠“听声音、摸温度”判断设备好坏。

某汽车零部件厂用了这套系统后,设备有没有问题、该做什么维护,打开手机就一目了然,再也没出现过“设备突然趴窝”的突发状况,生产线顺畅多了。

二、保养维修不拖延,系统自动“催着办”

维修保养不及时,要么是计划忘了,要么是派单乱了。易点易动直接把这两个漏洞堵上:

你提前把设备的保养周期录进去,比如每月1号给空压机换滤芯,到点系统就自动生成保养工单,直接推送到维修师傅的手机上,还会发短信提醒。师傅做完保养,扫码上传现场照片和记录,工单就算完成,管理员在后台一眼就能核对,再也不会有“漏保养”“假保养”的情况。

要是设备出了故障,操作工扫码就能直接报修,选个故障类型、拍张照片,工单立刻就到了维修组。谁接了单、什么时候开始修、需要什么备件,进度实时更新,不用再挨个打电话追问。有个电子厂用了之后,设备故障修复时间从8小时缩短到2.5小时,生产中断损失直接少了一大半。

三、不用学不用等,手机电脑都能用

很多人担心系统复杂,老员工学不会。这点你放心,易点易动做的就是“傻子都能上手”的设计。

手机APP界面简单,“扫码报修”“保养提醒”这些常用功能都在首页,点一下就操作。管理员在电脑上看数据报表,设备故障率、维修成本、备件库存全是可视化的,不用再自己算Excel。不管是车间里的操作工,还是办公室的管理员,基本上不用培训就能用起来。

而且它还能跟企业微信、钉钉打通,消息直接同步,不用来回切换软件;跟ERP系统也能对接,设备资产信息自动同步,不用重复录入,省了不少事。

四、大小企业都能用,效果看得见

别以为这系统只适合大工厂,不管你是几十台设备的小作坊,还是上百台设备的连锁门店,都能用上。大企业在用,连锁酒店也在用。

有个钢铁厂用了之后,设备点检效率提升25%,备件领用时间从40分钟缩到5分钟;还有个酒店连锁,用系统管理电梯、锅炉,计划保养执行率达99%,设备投诉直接降了90%。普遍反馈是,设备故障率能降10%-20%,维修成本省20%-30%,设备寿命还能延长15%以上。

设备管理的核心,就是把“被动救火”变成“主动预防”。易点易动不用你搞复杂的数字化转型,就从扫码查状态、系统催保养这些小事帮你改起,让每台设备都在掌控之中,再也不用为设备问题焦头烂额。

现在开始尝试更简单高效的工作方式

开始体验
微信小程序