首页 > 易点动态 > 正文

智能设备管理系统:如何帮助企业实现设备高效管理

2025-11-27 15:09:41 来源:易点易动

在工厂车间、连锁门店、医疗机构等场景中,设备都是核心生产与服务保障。但传统设备管理模式下,不少企业都面临着棘手问题:设备台账靠纸质记录,找份资料翻半天;故障突发时,维修工单靠电话传达,响应慢还容易漏信息;备件库存要么积压浪费,要么急需时找不到;设备维护全凭经验,该保养的没做,不该修的白花钱。

这些问题直接导致设备停机时间长、维护成本高、使用寿命短,严重影响企业效率与收益。而易点易动智能设备管理系统,正是为解决这些痛点而来,用数字化、智能化手段,让设备管理变得简单高效。

给设备建“数字档案”,台账管理一目了然

传统纸质台账不仅查询麻烦,还容易出现信息更新不及时、丢失等问题。易点易动系统通过“一物一码”技术,给每台设备都赋予了唯一的“数字身份证”。

设备采购入库时,管理员用手机扫码就能完成信息录入,型号、规格、供应商、购买日期等基础信息一键记录,还能同步上传说明书、维修手册、验收报告等附件。后续设备的领用、调拨、维修、保养等所有动态,都会实时更新到这个“数字档案”里。不管是在办公室用电脑,还是在车间用手机,只要扫描设备二维码,就能随时调取完整信息,再也不用抱着厚重的档案夹翻找,设备情况谁看都清楚。

从“被动救火”到“主动预防”,维护效率翻倍

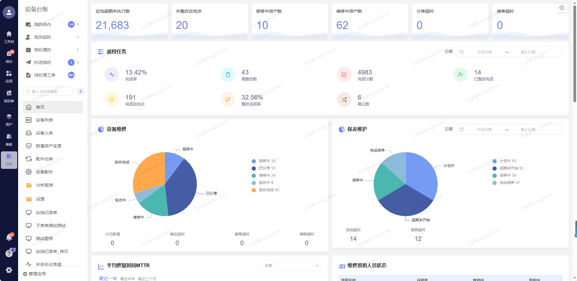
设备突然停机往往会给企业带来巨大损失,而传统“坏了再修”的模式,根本无法应对这种风险。易点易动系统通过智能巡检与预测性维护功能,帮企业把设备维护从“被动救火”变成“主动预防”。

巡检人员不用再带着纸质表格跑现场,用手机扫码就能调出预设的巡检清单,对照清单逐项检查,发现问题直接拍照、录音上传,系统自动生成巡检报告。对于接入IoT传感器的设备,系统还能实时采集振动、温度、压力等200多项运行参数,通过AI算法分析设备健康状态。一旦数据偏离正常范围,系统会自动触发预警,通过短信、企业微信等方式通知管理员,甚至直接生成维修工单派发给对应工程师。

某汽车零部件厂商用了这套系统后,设备故障率降低了62%,年度维修成本节省超300万元。对企业来说,这种“提前预警、快速响应”的模式,不仅减少了计划外停机,还让维修工程师的工作效率提升了27%。

备件库存精准管控,杜绝浪费与短缺

备件管理是设备维护的“后勤保障”,管不好要么占压资金,要么拖慢维修进度。易点易动系统能让备件库存“看得见、算得准”。

系统会实时记录备件的入库、出库、消耗情况,生成动态库存报表,管理员随时能知道哪些备件库存充足,哪些濒临缺货。当备件数量低于安全阈值时,系统会自动生成采购申请,推送至采购人员手中,避免“急需时没货”的尴尬。同时,系统还能通过分析历史维修数据,预测备件消耗规律,帮助企业制定合理的采购计划,减少库存积压。某电子制造企业通过这套系统,备件库存周转率从每年4次提升到8次,资金利用率大幅提高。

数据驱动决策,设备管理更科学

设备管理不能只凭感觉,得靠数据说话。易点易动系统内置了几十套数据分析报表,还支持自定义BI分析看板,设备的运行效率、故障频率、维护成本、能耗情况等数据都能直观呈现。

比如通过OEE(设备综合效率)报表,企业能清楚知道哪台设备利用率低、瓶颈在哪;通过能耗分析,能精准定位高耗能设备,制定节能方案。某食品加工厂就通过系统的能耗管理功能,年度电费直接节省了18%。这些数据为企业优化设备配置、调整维护计划、控制成本提供了精准依据,让设备管理从“经验驱动”转向“数据驱动”。

灵活适配,企业用着更省心

不同行业、不同规模的企业,设备管理需求差异很大。易点易动系统做到了“开箱即用”与“灵活定制”兼顾。

对于中小型企业,系统预置了制造业、零售等多个行业的标准模板,最快1天就能上线使用,不用复杂配置。如果企业有特殊需求,还能通过零代码平台自主搭建功能模块,最快1小时就能上线新的管理功能,完全适配企业的个性化场景。

同时,系统还能与企业现有的ERP、MES系统,以及钉钉、企业微信等办公平台无缝对接,数据互通不割裂。不管是在电脑上操作,还是用手机、平板办公,信息都能实时同步,让管理不受时间和空间限制。

如今,越来越多企业通过易点易动智能设备管理系统,实现了设备管理的数字化转型:设备平均寿命延长18%,计划外停机事件减少46%,管理效率大幅提升。

设备是企业的“生产利器”,管好设备才能让生产经营更顺畅。易点易动智能设备管理系统,用简单直白的操作、精准实用的功能,帮企业解决设备管理的各种难题,让设备管理从“负担”变成“助力”。

现在开始尝试更简单高效的工作方式

开始体验
微信小程序